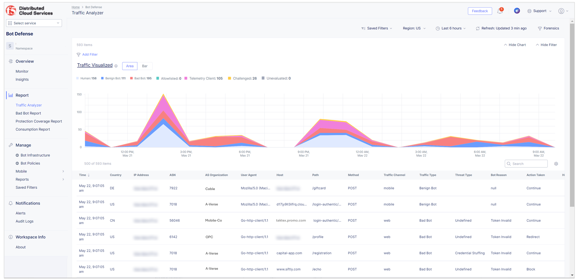
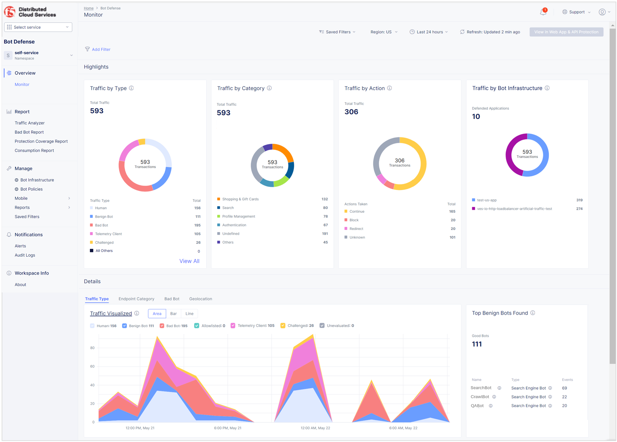
View Bot Defense Dashboards and Reports

Published April 5, 2023 | Last modified December 18, 2025